非核家園首日「火力發電占比竟破百」!本島燒不夠還叫澎湖燒 胸腔醫痛批
(示意圖/報系資料照)
台灣前天(17日)正式進入「零核電時代」。對此,台電基層員工、氣候先鋒者聯盟發起人楊家法,近日在社群平台接連發表對非核家園政策實施後能源使用狀況的觀察與反思。他以實際數據指出,核能退場後,台灣夜間的電力供應幾乎完全仰賴火力發電支撐,尤其在再生能源夜間無法穩定供電的情況下,火力成了唯一可用的選項,導致火力發電占比破百。更糟的是,「本島燒不夠還要叫澎湖燒來幫忙」,直言「這就是少了核能只能火力來補的後果。」
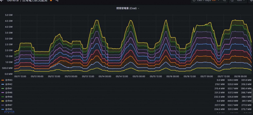
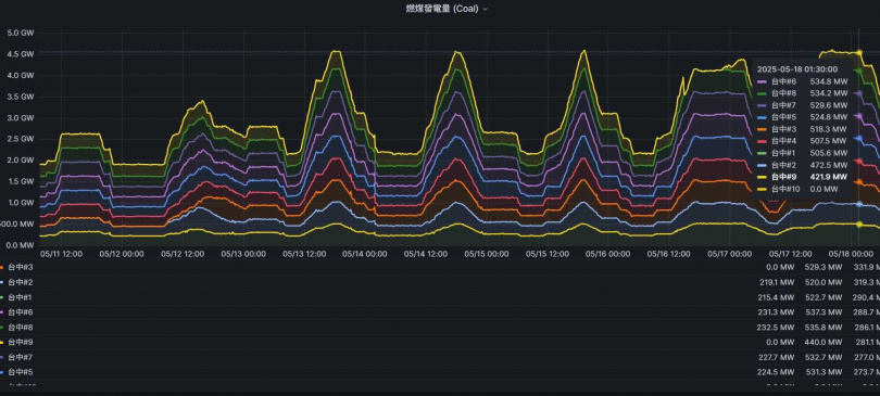
楊家法昨(18日)上午在臉書發文指出,5月17日這一天的數據異常引人注目。雖為假日,但當晚燃煤機組的發電量卻是整個5月份以來最高的1天,甚至超過了平日上班日的用量。燃氣發電的情況亦然,5月17日成為本月燃氣發電量最多的1天。他強調,這樣的情形正說明了「少了核能,只能靠火力來補」,尤其在夜間,發電模式幾乎無法倚賴其他來源,只能「燒火」,沒有其他選擇。



更令人憂心的是,連最污染的燃油發電在同1天也開到了本週最高負載,且「本島燒不夠還要叫澎湖燒來幫忙」,讓他感嘆「澎湖人辛苦了」。他在文末也強調,這些數據及圖表皆來自《台灣電力狀況監測網》,同時還附上網址。
緊接著在今天(19日)上午,也就是非核家園實施後的第1個上班日,楊家法又再度發文透露今凌晨的發電狀況。他指出從凌晨2點到5點40分之間,火力發電的占比竟然「破百」,這看似離譜的現象,是因為在夜間必須提前多發一些電力儲存,以備白天所需。
然而,如果再生能源在夜裡供應不足,就只能依賴火力彌補,沒有其他解法。因此,夜間的火力發電勢必要「多燒一些」,造成極大的碳排與污染。

對此,胸腔科醫師蘇一峰昨也在臉書發文痛批,非核家園火力全開,火力發電超過90%發電,風電花了1兆元,只有發電1%,「肺癌是連續蟬聯第一最多人罹患的癌症、死亡最多的癌症(每年1萬人死)、健保最花錢的癌症、自費最花錢的癌症、近10年人口成長最多的癌症。」同時也示警,中南台灣地處中央山脈背風處,空氣污染累積不散,將吸好吸滿!